Découvrez comment utiliser l’analyse de régression horizontale pour créer des axes.
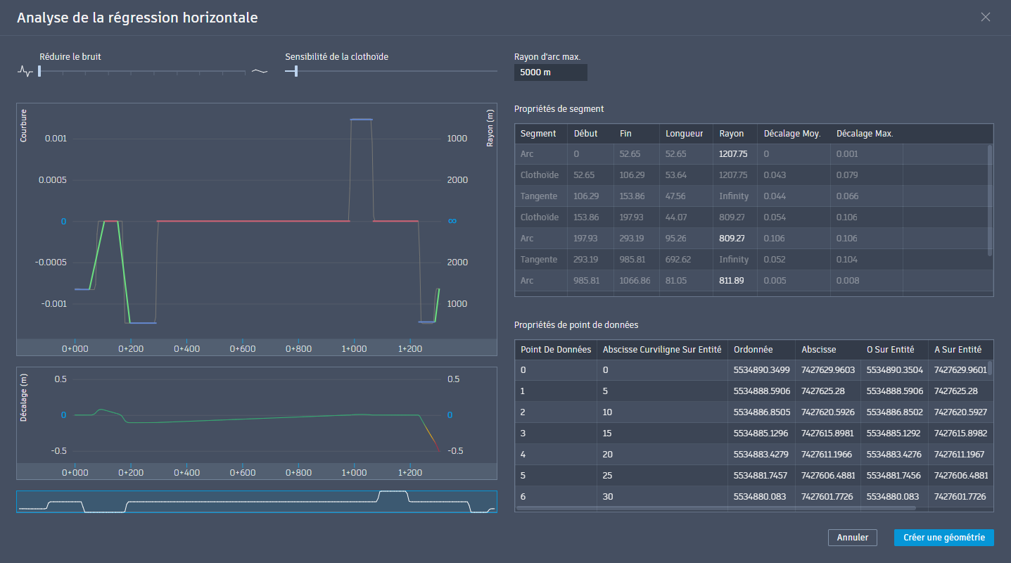
L’analyse de régression horizontale est une technique efficace qui permet de créer des axes optimisés pour des infrastructures linéaires à partir des données topographiques recueillies sur une voie existante. Au fil du temps, les infrastructures telles que les voies ferrées ou les routes peuvent dévier de leur tracé d’origine et développer des imperfections qui nuisent à leurs performances et à leur sécurité. La régression horizontale permet de résoudre ce problème en reprenant les points mesurés le long d’un tracé actuel afin de calculer un nouvel axe optimisé à partir d’éléments géométriques tels que des tangentes (lignes droites), des courbes circulaires et des clothoïdes de transition. Cette procédure vise en premier lieu à créer un axe régulier et précis en déviant le moins possible du tracé de l’infrastructure existante.
Cette méthode est essentielle pour les ingénieurs civils, en particulier dans la conception des chemins de fer et des autoroutes, pour un certain nombre de raisons clés. Elle permet de recréer avec précision la géométrie actuelle de l’infrastructure lorsque les plans de conception d’origine ont été perdus, et elle fournit des guides essentiels aux projets d’entretien et de renouvellement des voies. En lissant les irrégularités, elle améliore la sécurité et le confort des voyageurs tout en réduisant l’usure de l’infrastructure. De plus, elle calcule le nouvel axe en suivant le plus possible le tracé actuel, ce qui permet de réduire considérablement les coûts de construction lors des travaux d’amélioration. Cette technique d’alignement de lignes géométriques sur des données réelles constitue un outil fondamental pour améliorer la conception, la sécurité et l’efficacité des infrastructures linéaires.
Pour générer des axes avec l’analyse de régression horizontale, sélectionnez un ou deux jeux de données linéaires (points COGO, lignes caractéristiques ou polylignes 2D/3D). Une fois la vue Analyse de régression horizontale vous propose une solution, vous pouvez ajuster les seuils pour affiner les données de l’axe final à créer. En savoir plus.
