Analysez le tracé de convergence et les tendances de violation.
Dans l’exercice précédent, Définition des objectifs et lancement de l’optimisation, vous avez découvert que le terrain n’était pas terrassé comme prévu. Lorsque vous effectuez un terrassement sur un côté proche d’une berge de rivière, il est préférable que le système de drainage du site se dirige vers la rivière. Pour mettre en place le drainage, vous devez spécifier la contrainte de pente de drainage minimale.
Reprenez là où vous vous étiez arrêté avec GO-Riverbank_1.dwg dans Unités anglo-saxonnes Civil 3D.
Dans le navigateur d’objets de talus, sélectionnez la limite de talus sous la catégorie Limite de talus.

Dans le groupe de fonctions Propriétés des limites de talus, définissez la pente de drainage minimale sur 2 %.

Si vous exécutez l’optimisation maintenant, vous obtiendrez exactement le même résultat qu’auparavant. Cela peut sembler surprenant, mais n’oubliez pas les aspects suivants :
la pente de drainage minimale dans Grading Optimization requiert des éléments de drainage tels que des lignes de drainage ou des points bas. La contrainte de pente de drainage minimale ne peut pas être calculée si des éléments de drainage sont manquants.
Fermez Grading Optimization et revenez à Civil 3D.
Sur la surface, sélectionnez la polyligne droite de la rivière qui va du nord au sud.

Dans la palette d’outils Objets de talus, sélectionnez l’
Ligne de drainage.
Appuyez sur Entrée.
Une ligne de drainage nommée « Ligne de drainage -1 » est créée.
Cliquez sur l’onglet Analyser > groupe de fonctions Grading Optimization >
Optimiser.
Dans le navigateur d’objets de talus, vous remarquez que la ligne de drainage a été créée.

Cliquez sur
Optimiser pour commencer l’optimisation.
Vous pouvez voir que la surface remplit une risberme le long de la rivière et tente de s’incliner vers le haut en direction de la route pour permettre le drainage.

Cliquez sur
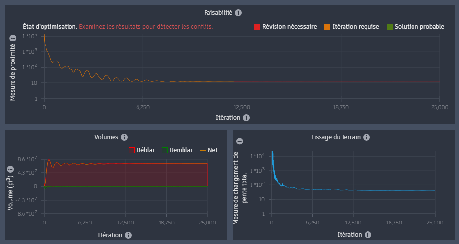
dans l’onglet Violation ou Déblai-Remblai du groupe de fonctions Optimisation pour ouvrir la boîte de dialogue Tracés de convergence.
La valeur de proximité du tracé de convergence semble se stabiliser à une valeur très élevée.

Cette optimisation ne semble pas réalisable.
Pour mieux comprendre pourquoi le problème peut ne pas être réalisable, vous pouvez examiner les violations de surface qui se sont produites.
Dans la partie inférieure droite de Grading Optimization, sur la barre d’outils Optimisation, cliquez sur
Barre d’outils Visualisation.
Sur la barre d’outils Visualisation, cliquez sur
pour passer à la vue des violations.

Vous pouvez zoomer pour voir les triangles de surface afficher les couleurs de violation.

Ces couleurs sont des indicateurs de violation spécifiques aux triangles de surface.
Il peut sembler déroutant qu’un triangle puisse présenter simultanément une violation de pente maximale et une violation de pente de drainage minimale.
la pente de drainage minimale est une pente directionnelle dans la direction de l’élément de drainage le plus proche. Il s’agit donc d’une contrainte distincte et non d’une limite inférieure pour la contrainte d’inclinaison maximale. La pente maximale et la pente minimale de drainage sont deux contraintes différentes.
Placez le curseur sur l’un des nombreux triangles bleus. Vous pouvez voir les paramètres d’inclinaison, ainsi que les valeurs d’inclinaison du triangle qui présente une violation.

Sur les très grandes surfaces, les triangles ne semblent pas pouvoir être inclinés à 2 % vers la ligne de drainage. Il est intéressant de noter que les triangles sur la risberme abrupte qui a été créée respectent la pente de drainage minimale, mais sont également juste en dessous de la pente maximale autorisée. Le solveur a incliné le terrain à 2 % au-dessus de la risberme créée, car elle fait partie de l’équilibrage des valeurs de déblai et de remblai. Cet objectif a un poids relativement élevé, et avec seulement 25 000 itérations, le solveur s’efforce peut-être encore d’améliorer les contraintes.
Sur la barre d’outils Visualisation, cliquez sur
pour passer à la vue Équilibrage des déblais et remblais.

La contrainte de pente de drainage est plus importante dans ce cas que les deux fonctions d’objectif. Vous allez donc ajuster les paramètres d’optimisation en conséquence.
Dans la barre d’outils Optimisation, cliquez sur
Options d’optimisation.
Réduisez les poids visés à 1.
Augmentez les itérations à 100 000, car le solveur va échanger les objectifs contre des contraintes lorsqu’il disposera de suffisamment de temps.

Cliquez sur
Optimiser pour exécuter à nouveau l’optimisation.
Cliquez sur
dans l’onglet Violation ou Déblai-Remblai du groupe de fonctions Optimisation.
Le solveur se rapproche d’une solution réalisable. Même après 100 000 itérations, la valeur de proximité diminue toujours et le solveur remplace les contraintes par des objectifs.

Vous pouvez augmenter les itérations à 1 000 000 et poursuivre l’exécution pendant un long moment pour voir si le problème converge. Toutefois, la désactivation de l’équilibrage est un moyen plus rapide de vérifier la faisabilité.
Définissez l’équilibrage des déblais et remblais sur zéro. Conservez également une très petite valeur pour le lissage du terrain.
Définissez les itérations sur 25 000.

Si elle est optimisée, notez que la valeur de proximité se rapproche, mais s’aplanit cette fois clairement à une valeur à deux chiffres.

Vérifiez la surface dans la vue des violations.

Sur le côté sud de la zone de terrassement, le solveur ne peut pas incliner les triangles à la valeur minimale de 2 % vers la rivière.
Une fois de plus, la configuration n’est pas réalisable.
Essayez maintenant d’assouplir les contraintes de la limite de talus.
Dans le navigateur d’objets, sélectionnez la limite de talus pour ouvrir le groupe de fonctions Propriétés des limites de talus.
Sélectionnez Personnaliser les contraintes de pente.
Spécifiez une pente maximale de 33 %.
Spécifiez une pente de drainage minimale de 1 %.

Cliquez sur
Optimiser pour exécuter à nouveau l’optimisation.
La valeur de proximité dans le tracé de faisabilité s’aplanit à nouveau, mais cette fois avec une valeur à un chiffre.

On se rapproche d’une solution réalisable, mais quelques triangles situés dans l’angle sud près de la rivière ne peuvent pas être inclinés à la valeur demandée (1 %) en direction de la ligne de drainage vers la rivière. Cela est visible dans la vue des violations.

Si vous consultez à nouveau le dessin source non optimisé dans Civil 3D, vous pouvez placer une étiquette de point d’élévation au niveau du contour de la parcelle, près de la route, et une autre au niveau de la rivière. En mesurant les distances, vous pouvez calculer que la pente entre la route et la rivière est d’environ 1,79 %.

Il devrait être possible de définir le talus sur 1 %. Pourquoi le solveur ne peut-il pas le résoudre ? La raison est la limite de talus située à proximité.
Si vous coupez la section de la ligne de la limite de talus jaune entre les deux points cotés de la surface, si vous la transformez en ligne caractéristique du terrain et si vous créez une ligne de profil en long rapide à partir de celle-ci, vous pouvez voir la pente actuelle.

n’oubliez pas que les points situés sur le contour d’une limite de talus seront fixés à l’élévation du terrain naturel.
Notez également que la contrainte de pente de drainage minimale nécessite que les triangles s’inclinent de 1 % vers la rivière. Si vous observez à nouveau la ligne de profil en long, vous constatez que les zones marquées en jaune dans le dessin de profil en long suivant empêchent de respecter la pente de drainage minimale.

Cette configuration n’est pas réalisable dans son état actuel. Vous devrez assouplir davantage les contraintes pour résoudre ce problème.